Babylon Dashboard v1: From Idea to Platform
By Gary Kennedy
January 20, 2026
There’s a particular kind of joy and satisfaction that comes from seeing something work for the very first time.
For us, that moment came when the Babylon Dashboard greeted us with a login dialog. It sounds small—and in many ways, it is—but seeing that screen appear, knowing that authentication was wired up, the application was running end-to-end, and we could actually sign in, marked a turning point. Babylon was no longer just an idea, a set of conversations, or a backend API. It was now a real application.
So today, we’re excited to share that the first version of Babylon Dashboard has been built and is usable.

Babylon Dashboard Login Dialog
A First Version, Not a Final One
This release isn’t about polish or completeness. It’s about having something real, something tangible.
Babylon Dashboard v1 is the first fully working iteration of the platform: a coherent framework that brings together core concepts, establishes architectural patterns, and gives us something concrete to build on. It’s not the end state—it’s the point where progress becomes visible and iteration becomes faster.
With this version, Babylon moves from planning and prototyping into day-to-day use and evolution.
From a Blank Page
What makes this milestone especially meaningful is where Babylon started: not as an extension of an existing system, but as a blank page. An empty Git repository. No legacy code, no inherited assumptions, no established conventions—just an idea and the discipline to turn it into something real.
Many developers spend most of their careers building on top of platforms that already exist. Far fewer get the opportunity to shape a system from its very first code commit. To have that opportunity for a second time in our careers is something we feel very lucky to experience.
With that experience also comes the darker side: the stress of working on something for weeks and months with little or nothing to show. Friends and family politely wonder what is really going on—will the project fail to materialise?
What Babylon Dashboard Can Do Today
While this is still an early version, it already includes several meaningful pieces of functionality that reflect the direction of the platform.
Authentication and Access
The login dialog that sparked so much joy isn’t just symbolic—it’s the gateway to a real, running system. User access, session handling, and the basic application shell are now in place, giving us confidence that the fundamentals are solid.
Capital Gains
Capital gains can be computed accurately and conveniently across multiple brokerage accounts. Calculations can be drilled into and clearly explained, with detailed breakdowns available as Excel spreadsheets. Positions can also be rebased to account for changes in tax jurisdiction.
Ladder Flows
Flow generation on cash ladders is available, with support for both income and growth fixed-rate deposits. To assist with tax calculations, interest that is reinvested in growth deposits is easily accessed and reported.
Account Viewers
Basic viewing screens are available for each type of investment, including segment ledgers, cash ladders, and savings sets.
Government Bonds
Government bonds are supported across both capital gains calculations and flow generation reports.
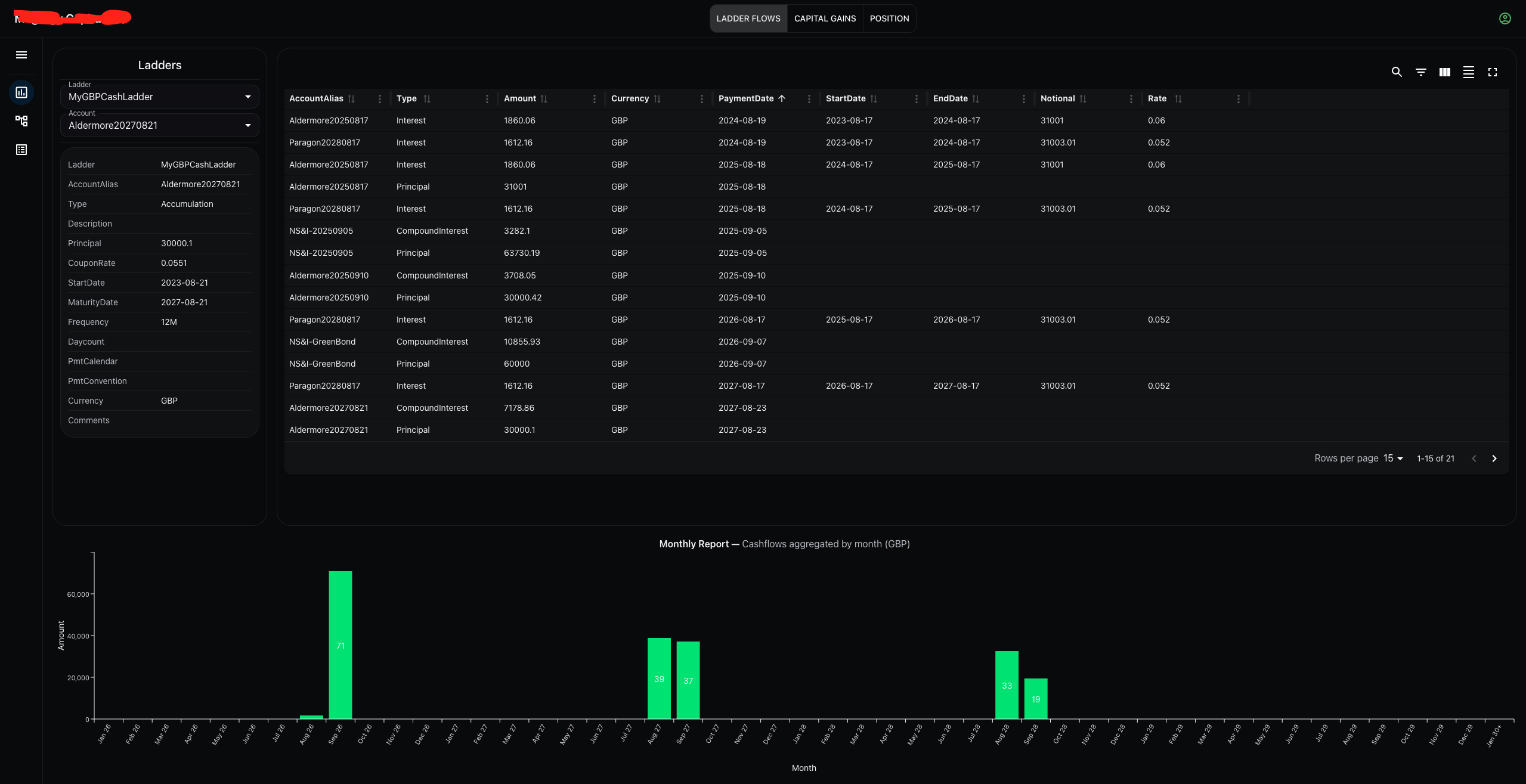
A Glimpse of Babylon Dashboard
Below is a screenshot of the Babylon Dashboard as it exists today. It’s not a polished marketing render for the website or a factsheet—it’s just a real screen from the application.

Babylon Dashboard ladder flows
Why This Milestone Matters
Having a running dashboard changes everything.
Ideas can be explored in code instead of documents. Assumptions can be challenged through use rather than debate. Progress becomes visible, not just to the team, but to anyone interacting with the platform.
Most importantly, Babylon now has a homeplace—a place where its concepts come together in a coherent, usable way.
Looking Ahead
This first version is just the beginning.
With the foundation in place, we’re excited to build out more advanced workflows, expand functionality, and continue refining the experience. Each iteration will add depth and capability, guided by what we learn along the way.
Seeing that login dialog for the first time was a moment worth pausing for. What comes next is even more exciting.
We’re looking forward to building the future of Babylon—one release at a time.