Babylon Dashboard
Babylon Dashboard, available at, (https://dashboard.babylon.app) is a centralised view of investment and savings accounts to help manage wealth.
Key Features
- Unified view of investment and savings accounts.
- Accurate capital gains calculations, including rebasing for changes in tax jurisdictions.
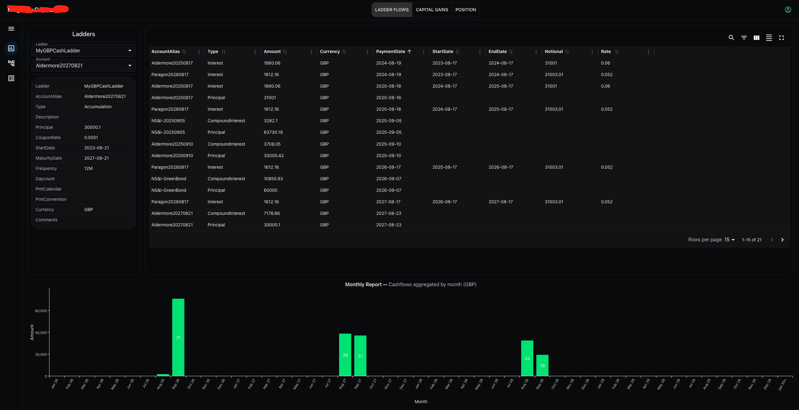
- Flow generation on fixed rate deposits (income and growth), including actual and taxable flows.
- Support for goverment bonds, both capital gains and flow generation.

Babylon Dashboard ladder flows